?。ㄒ唬┫鹚ǜ晒艿挠嬎?/p>
1、消火栓干管入口處數水泵結合器、閥門(規格與管子的規格相同)2、消火栓干管長度=1.5米+1.2(±0以下埋深1.2米)+平面的長度(從圖上量出的)

(二)消火栓立管的計算
消火栓系統中一般需計算以下工程量:
1、消火栓干管2、立管3、支管4、消火栓箱(分單栓箱和雙栓箱需看圖而定)5、閥門消防工程一般用蝶閥6、穿樓板套管7、管道支架8、消防水泵結合器9、管道除銹刷油10、有的工程屋頂設試驗消火栓,一個試驗消火栓就帶壓力表一個,泄水閥一個
1、立管最底端都有一個蝶閥(規格與立管規格相同)
2、立管的長度=每一層的層高*層數(從系統圖上查標高和層數可得)
3、穿樓板套管(套管規格與立管規格相同)
?。ㄈ┫鹚ㄖЧ艿挠嬎?/p>
1、支管的長度=在平面圖上從立管(在平面圖上是圓圈)量至配電箱的尺寸
?。ㄋ模迪鹚ㄏ涞臄盗浚ㄗ⒁饪词菃嗡ㄟ€是雙栓?)看屋頂上是否有試驗栓?如有試驗栓上都帶有一個壓力表和一個泄水閥
?。ㄎ澹┫拦艿赖某P、刷油
消防自動噴淋系統中一般需計算以下工程量:1、噴淋管道的干管2、立管3、支管(消防噴淋管道連接一般DN>100的采用溝槽連接,DN≤100的采用螺紋連接)4、溝槽件(在平面圖上有彎頭、三通等部位全部數出溝槽件的數量)4、噴頭(分規格的有DN15的和DN20的)5、信號蝶閥(消防噴淋工程一般用信號蝶閥)6、穿樓板套管7、管道支架8、噴淋立管上有自動排氣閥9、管道除銹刷油10、管道沖洗(不用計算,把各種管道的長度加起來直接套定額)
?。ㄒ唬?噴淋管道干管的計算(干管一般在高層地下一層頂板上進入的)
1、 干管的長度=1.5+圖上量出的距離
2、 干管上的水泵結合器、閥門的數量、信號蝶閥
?。ǘ﹪娏芄艿懒⒐荛L度的計算
1、立管的長度=每一層的層高*層數(從系統圖上查標高和層數可得)
2、穿樓板套管(套管規格與立管規格相同)
3、噴淋立管與支管相接處接出的水流指示器數量、
4、立管上的自動排氣閥
(三)噴淋管道支管長度的計算
1、噴頭的數量
2、支管的長度=水平段長度+豎直段長度(水平段長度在圖上量出,豎直段長度按噴頭的數量每個噴頭按50CM考慮)
3、每個支管未端有時接未端試水裝置一套
?。ㄋ模┕艿乐Ъ艿臄盗?/p>
?。ㄎ澹┕艿罌_洗試驗
防火門、防火卷簾工程(防火門等級分甲級、乙級、丙級) 1、防火門、防火卷簾全部按面積計算。在套定額時應注意防火門應套門的面積、每個門套一個閉門器1付、暗插銷一個,L形執手桿鎖一個,防火卷簾應套卷簾的面積、卷簾門手動裝置一套、卷簾門電動裝置一套、卷簾門成套按鈕一套。
防排煙及正壓送風系統(計算的工程量基本一樣)
(一)、防排煙系統應計算如下工程量:
1、不同規格風管的面積(風管的周長*風管的長度)
2、風管接口按面積計算(風管接口的長度*風管接口的周長,一般風管接口是圓形的,先算出圓的周長)
3、在地下室及屋頂按風機的規格不同分別統計出來
4、按規格不同數出風口的數量
5、在管道上有防火閥,此閥一般都在主管道的附近
6、按不同規格數調節閥的數量7、在風機的旁邊一般有軟接頭,天方地圓、防蟲網等構件(一般軟接頭按M2計算,軟接頭長度為300MM左右,天方地圓按面積計算,天方地圓的長度在圖上量,一半按規格大的計算,一半按規格小的計算)
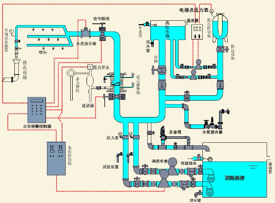
八、泵房及屋頂水箱間(工程量套安裝第六冊定額)所有的彎頭、三通全部數出來,因為安裝第八冊定額中包括了三通、彎頭的價格,但安裝第六冊要單獨計算。
消防泵房一般計算如下工程量:
1、鍍鋅鋼管的長度2、室內消火栓泵的數量(一般為兩個,一用一備)按圖上數,套定額時要套電機調試,有幾個泵就有幾個電機調試。
3、消火栓泵應給配一個變頻控制柜(相當于電氣的配電箱),如有消火栓泵和噴淋泵應各自配一個配電箱。
4、濕式報警裝置的個數
5、信號蝶閥的數量
6、水泵結合器的數量
7、不同規格大小頭、及軟接頭的數量(一般泵的兩端都有大小頭,和軟接頭)
8、各種規格的閥門(閘閥、止回閥、安全閥)的數量、壓力表(一般泵的兩端都有這些閥門)
9、防水套管的數量(套定額時應套制作、安裝兩項)
10、管道支架的重量
11、管道除銹、刷油
消防水箱一般計算如下工程量:
1、水箱安裝(分 M3以內的)(一般定額中不包括水箱的主材價,在套定額時應單獨計取水箱的價格)
2、鍍鋅鋼管的長度
3、水箱間里的工作泵與穩壓泵的數量
4、每兩個工作泵和兩個穩壓泵都應各自配一個配電箱(因為工程中一般都有兩個工作泵,兩個穩壓泵)
5、泵兩端的大小頭、軟接頭、閘閥、止回閥、安全閥、壓力表都應按個數計算6、集氣罐的數量
7、管道支架(套定額時應套支架的重量、支架除銹、刷油)
以上泵房及水箱間有電也有水,上述所計算的全是關于水方面的,電一般只有管道(橋架)和電纜及前面所套的配電箱。
地址:上海市奉賢區四團鎮平海路898號4幢134室
電話:021-51602134
手機:1516744544415068445444